Аналитика маркетинговых коммуникаций в библиотеке
Сейчас сложно представить библиотеку, у которой нет собственного сайта или страницы в соцсетях. Университетские библиотеки имеют прямую коммуникацию с молодыми и прогрессивными читателями. И поэтому использовать актуальные социальные медиа необходимо для наиболее быстрого и эффективного взаимодействия.

АВТОР Анна ДОЛЕНКО, интернет-маркетолог ЭБС Лань
В современном мире высоких скоростей выигрывают ресурсы с наиболее понятным интерфейсом, а также компании с самым удобным сервисом. Чем проще и доступнее можно получить информацию, оформить подписку, узнать о мероприятии, скачать книгу, тем большее количество читателей воспользуется услугами библиотеки. Мы не любим долго ждать загрузку, долго искать, использовать неудобные приложения. Скорость и простота решают всё.
Интернет-ресурсы, такие как сайт, блог в соцсетях, таргетированная или контекстная реклама, чат-бот, мессенджер, безусловно, составляют огромный пласт взаимодействия с посетителями. Но именно специфика работы с печатными материалами оставляет возможности для офлайновых приёмов в маркетинге. Размещение информации на обложках, плакатах, флаерах, ролл-апах, даже на стенах или окнах библиотеки также может быть очень полезным.
Любой маркетинговый канал имеет свои цели и правила существования. Для того чтобы оценивать эффективность, разработано множество приёмов интернет-аналитики.

В статье речь пойдёт о четырёх разных инструментах и методах. Обсудим следующие вопросы:
· что такое «Яндекс.Метрика» и как ей пользоваться;
· что такое коэффициент вовлечённости ER и как его считать;
· зачем использовать UTM-метки в ссылках и как их создавать;
· как получать информацию от QR-кодов для отслеживания офлайновых каналов.
«ЯНДЕКС. МЕТРИКА»
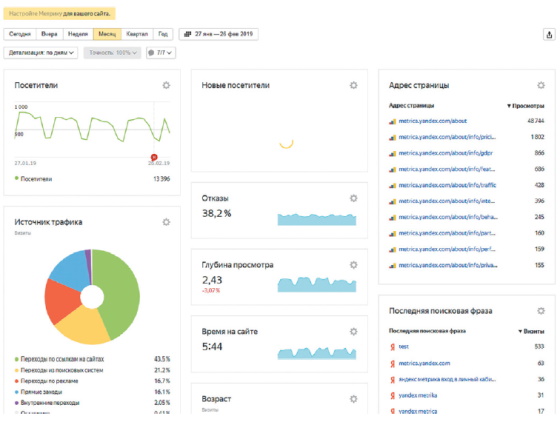
У каждой библиотеки, как правило, есть официальный сайт. Для отслеживания эффективности работы сайта существует бесплатный сервис «Яндекс.Метрика», работающий в России с 2009 г. Сервис предназначен для анализа поведения пользователей и оценки посещаемости веб-ресурса. На данный момент является третьей по размеру системой веб-аналитики в Европе. Сервис достаточно несложен в использовании, имеет интуитивный и логичный интерфейс. «Яндекс.Метрика» выдаёт множество разнообразных отчётов о работе сайта, с помощью которых можно проанализировать:
· свою целевую аудиторию — геолокацию, пол, возраст, время посещения ресурса;
· рейтинг популярности страниц сайта;
· источник трафика — откуда приходят к вам на портал;
· поведенческие характеристики пользователей — на какие ссылки кликают, как долго находятся на той или иной странице и многое другое.
Отчёты в системе обновляются каждые пять минут и характеризуют весь период работы. Исключение составляет лишь инструмент «Вебвизор», данные в котором сохраняются только за последние 14 дней.
КАК НАСТРОИТЬ СЧЁТЧИК «ЯНДЕКС.МЕТРИКИ»
Если у вас ещё нет аккаунта в «Яндексе», его необходимо создать. Далее нужно перейти непосредственно в сервис «Яндекс.Метрика». Здесь вы заполняете все поля: придумываете имя счётчика, вводите доменное имя сайта, подключаете «Вебвизор» и «Карты» и нажимаете кнопку «Создать счётчик».
Далее появится окно с кодом, который необходимо вставить на сайт или лендинг. Если ваш сайт свёрстан в html, то код необходимо внести в кодировку сайта: попросите об этом системного администратора. Если сайт создан в конструкторе, таком как Tilda или HP-platform, этот код можно вставить самостоятельно. Скопируйте его в специальную форму в настройках сайта. Счётчик «Яндекс.Метрики» сразу начнёт работать.
Затем следует настройка счётчика по необходимым параметрам.
· «Вебвизор». Подключить обязательно. Эта функция позволяет отслеживать поведение пользователя в режиме скринкастов. Инструмент сохраняет онлайн-видеоролик (без звука), в котором видно, как посетитель взаимодействовал с сайтом: все движения мыши, клики, прокрутка страницы, нажатия на клавиши и заполнение форм, выделение и копирование текста.
· Цели. Здесь вы настраиваете любые интересующие вас цели: посещение определённой страницы, прочтение статьи, заполнение формы заявки на мероприятие, участие в опросе, скачивание книги и т.д. Можно создать до 200 разных целей и в дальнейшем отслеживать статистику по каждой конкретной.
· Фильтры. Это настройка фильтрации просмотров. Обязательно необходимо исключить роботов или собственные визиты.
· Уведомления позволяют подключить свой e-mail и номер телефона (для СМС). «Метрика» будет отправлять уведомления об изменениях на сайте.
· Доступ. Вы можете дать доступ к метрике нескольким пользователям или сделать его публичным для всех.
ОТЧЁТЫ «ЯНДЕКС.МЕТРИКИ»
«Яндекс.Метрика» предоставляет отчёты, которые будут полезными для всех, кто заинтересован в аналитике эффективности работы своего сайта. Работники вузовских библиотек могут отслеживать количество оставленных заявок, статистику посещения страниц, кликабельность отдельных элементов, количество переходов из социальных сетей, демографические показатели посетителей, а также многое другое. Всё это может быть направлено на улучшение работы сайта и аналитику эффективности.
· Источник трафика. Один из самых простых и популярных отчётов в «Яндекс.Метрике». Здесь вы можете выбрать определённый период и отследить, сколько пришло посетителей и из каких источников.
· Отчёт по страницам входа. Важный параметр, который подскажет, какие страницы приносят наибольший трафик, а какие — нуждаются в оптимизации. Страница входа — это первая страница сайта, на которую попадает пользователь. Здесь необходимо обратить внимание на наиболее конверсионные страницы и постараться ещё их улучшить. Также следует проанализировать страницы с наименьшей посещаемостью: пересмотреть содержание и оптимизировать настройки.
· Поисковые запросы. Отчёт показывает все поисковые запросы, по которым пользователи нашли ваш сайт и перешли на него. Будет полезен для настройки рекламы в «Яндекс.Директе» для сбора и корректировки семантического ядра.
· Отчёт по конверсиям. Для использования этого инструмента необходимо предварительно настроить цели в «Яндекс.Метрике» и подождать, пока соберутся данные, т.е. когда пользователи реализуют эти цели.
· Отчёт по страницам выхода подскажет, на каких страницах вашего сайта заканчиваются посещения пользователей. Найдите страницы с большим процентом отказов и подумайте, почему пользователи уходят с них. Предлагайте посетителям то, что они хотят увидеть на данных страницах.
· Отчёт по устройствам, с которых заходили на сайт. Большой процент пользователей сейчас заходит на сайты со смартфонов. Целесообразно адаптировать сайт к мобильным устройствам.
· Время загрузки страниц. По статистике, половина пользователей покидает сайт, если он загружается более трёх секунд. Время загрузки — один из факторов, которые определяют ранжирование сайта в поисковой выдаче и напрямую влияют на статистику отказов. Как правило, причинами медленной загрузки являются тяжёлые картинки, видео, множество виджетов, ошибки в кодировке, плохой хостинг.
· Демографические и географические отчёты. Это пол, возраст, страна пребывания пользователя.
РАСКРЫВАЕМ КАРТЫ «ЯНДЕКС.МЕТРИКИ»
· Карта ссылок. Инструмент позволяет собрать статистику переходов по всем ссылкам на сайте. В зависимости от популярности они выделены цветом: чем чаще пользователи кликают по ссылке, тем теплее её цвет на графике. Наиболее посещаемые выделяются красным.

· Карта кликов показывает статистику по кликам на сайте. Здесь вы можете увидеть, на какие именно кнопки, баннеры и заголовки обращают внимание пользователи, отследить слепые зоны сайта. Инструмент даёт понимание, что можно улучшить, какие материалы наиболее интересны.

· Карта скроллинга также сделана в формате тепловизора. Она показывает, как распределяется внимание пользователя на сайте. Инструмент будет полезен, если нужно понять, докручивают ли пользователи страницу до конца и на какие блоки они обращают больше внимания.

· Аналитика форм. Этот инструмент необходим, если на вашем сайте есть форма заявки, например на получение книги или участие в мероприятии. Можно проследить, какое количество пользователей зашло на страницу, сколько — ушло, как много человек заполнили данные и сколько — их отправили. Здесь можно анализировать удобство самой формы, её необходимость на сайте в принципе и работать над её улучшением.

ВОЛШЕБНЫЙ «ВЕБВИЗОР»
Это самый любопытный инструмент «Яндекс. Метрики». Его использование позволяет посмотреть на свой сайт глазами каждого посетителя. Открываете записанный видеоролик и отслеживаете, что именно смотрит пользователь и на какие кнопки он кликает. Также из таблицы можно выяснить, откуда был совершён переход: поисковая система, соцсеть, реклама, операционная система и браузер. А ещё понять, из какой страны пришёл посетитель, узнать время визита, его длительность, количество заходов.
КОЭФФИЦИЕНТ ВОВЛЕЧЁННОСТИ ER
Не так давно эффективность использования соцсетей определялась числом подписчиков: чем их больше, тем лучше. Сейчас мало кого можно удивить большой цифрой. Раньше каждый пятый активный пользователь социальной сети Instagram привлекал подписчиков через автоматические сервисы. Массовые накрутки не дали положительного результата. Количество фолловеров росло, но более активной аудитория не становилась. Впоследствии маркетологи и владельцы бизнес-аккаунтов задались вопросом: «А какой смысл в этом количестве подписчиков, если они не приносят пользы?»
Таким образом, на первый план стали выходить не цифры, а степень активности участников: лайки, комментарии, сохранения и, конечно, охват — количество просмотров. Маленький аккаунт с очень активной аудиторией может принести больше пользы, чем блог с большим количеством подписчиков и парой лайков на каждый пост.
ЧТО ТАКОE ER?
В 2013 г. маркетологи компании Social Bakers предложили использовать коэффициент Engagement Rate (ER) — коэффициент вовлечённости, руководствуясь как раз тем, что абсолютные показатели: количество подписок и лайков — не имеют прямого отношения к эффективности аккаунта. По сути, ER — это удельный вес целевых действий пользователя относительно количества лайков, комментариев, сохранений или охвата. Коэффициент вовлечённости помогает отслеживать динамику профиля. Если вы используете разные способы продвижения, рекомендуется регулярно фиксировать любые колебания ER. Только так вы сможете определить, какие методы действительно работают и развивают аккаунт.
Индекс вовлечённости измеряется в процентах. Это отношение суммы реакций к числу подписчиков или охвату, умноженное на 100%. Сумма реакций включает в себя все лайки, репосты и комментарии.
Формула ER по числу подписчиков считается наиболее популярной. Используйте её, если необходимо оценить уровень вовлечения существующей аудитории в рамках сообщества. Так анализируется качество подписочной базы: насколько активно её представители реагируют и обращают внимание на контент.

Подсчёт по охватам (ER Reach) можно назвать более точным, поскольку он демонстрирует реальную вовлечённость подписчиков, особенно учитывая новую алгоритмическую ленту, которая показывает пост не по всем фолловерам, а только по тем, по кому считает нужным его показать. Доля подписчиков, реально взаимодействующих с публикацией, часто не превышает 10–20%. При этом пост может быть виден многим пользователям, не являющимся подписчиками. ER Reach учитывает всех, кто увидел публикацию.

Не стоит сравнивать эти два типа ER: они совершенно разные и коэффициент по подписчикам, как правило, будет существенно ниже.
Для наиболее точного маркетингового исследования необходимо конкретизировать делимое в этой формуле: или ставить временные рамки для реакций (день, неделя, месяц), или собирать реакции на один пост либо на несколько постов за день.
Это классическая формула, выведенная непосредственно Social Bakers.
ER от Social Bakers отражает то, как ваша аудитория: подписчики или охваченные пользователи — отреагировала в целом на публикации за произвольный день и какова величина этой реакции в среднем на пост. Формулу можно приложить к любому интересующему вас промежутку времени и оценить реакции пользователей на посты за месяц или за время действия акции.
КАКОЙ ПОКАЗАТЕЛЬ ER СЧИТАЕТСЯ НОРМАЛЬНЫМ?
Редко можно с уверенностью заявить, что тот или иной ER является высоким или низким. На этот коэффициент влияет слишком много показателей: время публикации, свойства продукта, соцсеть, настроение подписчиков, а также общее их количество. Как правило, чем больше количество подписчиков, тем сложнее удерживать высокий показатель вовлечённости. Поэтому для маленьких аккаунтов нормальным считается более высокий ER.
Примерные ориентиры для Instagram от компании Scrunch:
· менее 1% — низкий ER;
· от 1 до 3,5% — средний;
· от 3,5 до 6% — высокий;
· более 6% — очень высокий.
ЧТО ВЛИЯЕТ НА ПОКАЗАТЕЛЬ ER?
· Качество контента. Например, вы выложили неинтересный пост и он аудитории «не заходит». Соответственно активность невысокая, охваты тоже — отсюда и низкий ER.
· Дизайн. Пользователи соцсетей избалованы качественным визуальным рядом, поэтому публикуйте фото высокого уровня и профессионально свёрстанные баннеры. Также обязательно используйте в постах видеоролики.
· Время постинга. Несмотря на работу актуализированной ленты, существует удачное время публикации и не очень. Путём тестирования вы можете определить интервал, когда именно ваша аудитория наиболее активна, и размещать контент в это время.
· Регулярность. Аспект, про который многие забывают. Если человек подписался на вас, он ждёт регулярно выходящего контента. Будьте последовательны. Непостоянство отталкивает аудиторию.
· Некачественная аудитория. Если вы когда-либо использовали автоматическую накрутку: массфолловинг или масслайкинг, то не удивляйтесь, что у ваших постов маленький охват и отсутствие активности под ними. Почистите свой аккаунт от ботов.
UTM-МЕТКИ

В вашей библиотеке запланирован мастер-класс с
известным автором, и вы хотите собрать как можно более значительную аудиторию на это мероприятие. Форма заявки на
регистрацию представлена на главной странице вашего сайта. Вы размещаете рекламу о мероприятии в разных источниках:
анонсы во всех своих соцсетях, QR-коды на плакатах, флаерах и ролл-апе, публикации в партнёрских блогах и т.д. На
вашем сайте происходит регистрация посетителей мастер-класса. Теперь вы хотите знать, откуда пришли эти
пользователи: какой из каналов работает хорошо, а какой — нет. Как это понять?
Задачу решает UTM-метка. Это специальный код, который встраивается непосредственно в ссылку и позволяет чётко определить, откуда человек пришёл на целевую страницу. UTM расшифровывается как Urchin Tracking Module. Данный параметр создала фирма Urchin Software. В 2005 г. эту компанию купил Google и на её базе создал Google Analytics.
С помощью UTM-метки вы можете проанализировать:
· рентабельность каналов продвижения (размещения на офлайновых площадках, постов в соцсетях и т.д.);
· эффективность контента и понимание своей аудитории (какой контент даёт результаты, а какой — нет).
Используя данный инструмент в любом рекламном носителе, вы сможете впоследствии посчитать количество реакций от каждого клика по рекламному баннеру, ссылке в посте или переходу по QR-коду.

В состав UTM-метки встроен путь рекламного инструмента: от общего к частному. Метка отделяется от ссылки знаком «?». Каждый параметр отделяется амперсандом (&). Ключ отделяется от его значения знаком «=». Три первых параметра обязательные, без них ссылка не будет работать. Остальные два — переменные.
Обязательные параметры:
· utm_source — источник кампании. Показывает, откуда идёт трафик: рекламная платформа, QR-код, сайт (yandex, qrcode, vk);
· utm_medium — способ получения трафика: поисковая реклама, email-рассылка, социальные сети (cpc, email, social);
· utm_campaign — название рекламной кампании. Указывает на название вашей кампании (master-class, аvtograf-sessiya).
Необязательные параметры:
· utm_content — идентификатор, помогающий различать объявления, если другие параметры одинаковы (link, landing page);
· utm_term — ключевое слово, которое привело к показу объявления (registration, free). Здесь также возможно поставить дату размещения ссылки.
ГЕНЕРАЦИЯ UTM-МЕТОК
Для исключения человеческих ошибок лучше пользоваться генераторами UTM-меток. Они не только снижают возможность опечаток, но и экономят время. Можно использовать любые генераторы, такие как tilda.cc/ru/utm или utmurl.ru. Заполнять поля можно кириллицей, генератор автоматически обеспечивает транслитерацию.

ПРАВИЛА СОСТАВЛЕНИЯ UTM-МЕТОК
· Не использовать личные данные. Возможно, вы уже видели UTM-метки в адресной строке. В большинстве случаев параметры остаются видимыми для всех посетителей, в том числе для ваших конкурентов. Никогда не указывайте личную информацию: имя, адрес электронной почты или номер телефона — в UTM-метках (или любом другом параметре запроса URL). И проблема не только в том, что кто-то увидит чей-то номер телефона. Такая ситуация ещё и нарушает правила Google Analytics: в нём запрещено собирать личные данные через сервис.
· Строгая система обозначения рекламных кампаний. Вы не сможете редактировать метки на ссылках, когда они уже попали в аналитику. Поэтому заведите систему с самого начала.
· Только строчные буквы. Метки чувствительны к регистру — используйте строчные буквы. Email, email и eMail — это три разных строчки.
· Не использовать спецсимволы и знаки препинания. Вместо пробелов ставьте тире.
Когда все ссылки с UTM заведены в действующие рекламные кампании, вы можете проанализировать входящий трафик на ваш сайт. Сделать это можно в специальном разделе «Яндекс.Метрики».
QR-КОД

В начале 1990-х гг. на заводе Denso — дочернем предприятии Toyota — возникла необходимость создать код, который содержит в себе большое количество информации. В то время для маркировки автомобилей и деталей использовались обычные штрих-коды. Работники жаловались на неудобство и медленную работу, поскольку таких кодов было много и они содержали минимум информации. В 1992 г. Масахиро Хара, сотрудник отдела разработки, начал работу над новым кодом. Вдохновением для создания QR-кода послужила игра го, в которую Масахиро Хара играл во время обеденного перерыва. Он решил, что код должен содержать максимум информации, точно и быстро считываться и быть устойчивым к масляным пятнам и грязи.
Спустя два года разработки, в 1994-м, Масахиро Хара представил QR-код (от англ. Quick Response — код быстрого реагирования). Он был сделан с открытым исходным кодом, и в нём было легко обнаруживать и исправлять ошибки. Поэтому QR-код быстро вышел из узкопрофильной сферы автомобилестроения и начал широко использоваться как в Японии, так и во всём мире.

Стандартный QR-код всегда квадратный, контрастный (не обязательно чёрно-белый) и несёт в себе большое количество информации. Размер печатного варианта QR-кода может быть абсолютно любым: некоторые умудряются сделать так, чтобы его было видно из иллюминаторов пролетающих над зданием или населённым пунктом самолётов. При наведении камеры современного смартфона на QR-код у пользователя открывается сайт или приложение, которое зашифровано в чёрно-белом квадрате. Двухмерное шифрование допускает передачу информации латиницей, иероглифами, арабской вязью — любым из возможных начертаний. Внутри QR-кода можно закодировать более 4 тыс. цифр и букв, в то время как стандартный штрих- код позволяет передать лишь 20–30 цифр.
Ещё одна особенность кода заключается в том, что у него очень высокая степень устойчивости к повреждениям. Он может потерять до 30% чёткости, стать расплывчатым и испачканным и всё равно будет легко считываться.
Сгенерировать код очень просто. Достаточно перейти на сайт-генератор, например на the-qrcode-generator.com, и ввести необходимые данные в левое поле.
Кодированными данными могут быть:
· адрес вашего сайта;
· ссылка на пост в социальной сети;
· номер телефона;
· ссылка на форму заявки или форму оплаты;
· любой текст или картинка и многое другое.
Все ссылки для генерации рекомендуется вводить уже с UTM-меткой для QR-кода.
В библиотечном деле QR-код можно использовать на любом офлайн-носителе для зашифровки информации о нововведениях, предстоящем мероприятии, книге или новом авторе. Ограничений на вид кодируемой информации практически нет.
В качестве носителей QR-кода можно использовать:
· плакаты, календари, закладки и флаеры;
· буклеты и журналы;
· тейбл-тенты;
· ролл-апы;
· элементы одежды;
· ручки, значки, наклейки;
· стены, окна и пол библиотеки.
Итак, мы рассмотрели четыре разных инструмента аналитики маркетинговых коммуникаций, которые могут быть использованы в библиотеке. На основе полученных данных вы можете определять, какой из каналов наиболее эффективен, какой требует доработки, а какой вовсе стоит отключить. Немаловажно, что работа с этими инструментами: выведение отчётов, генерация кодов и меток — бесплатна в Рунете. Все перечисленные методы вполне доступны и не требуют специальных аналитических навыков.
Рубрика: Инновационные технологии
Год: 2021
Месяц: Апрель
Теги: Анна Доленко